ProxMenuX : un tableau de bord léger pour environnements Proxmox
Prérequis
- Serveur Proxmox VE 6.0 ou supérieur
- Accès au terminal du serveur
Installation
Connectez vous au terminal de votre nœud Proxmox. Saisissez la commande suivante :
bash <(curl -s https://raw.githubusercontent.com/MacRimi/ProxMenux/refs/heads/main/install_proxmenux.sh)
Appuyez sur entrer pour valider le type d'installation.

Appuyez à nouveau sur entrer pour lancer l'installation.


Utilisation
Depuis le terminal de votre nœud Proxmox, saisissez la commande menu pour lancer ProxMenux.

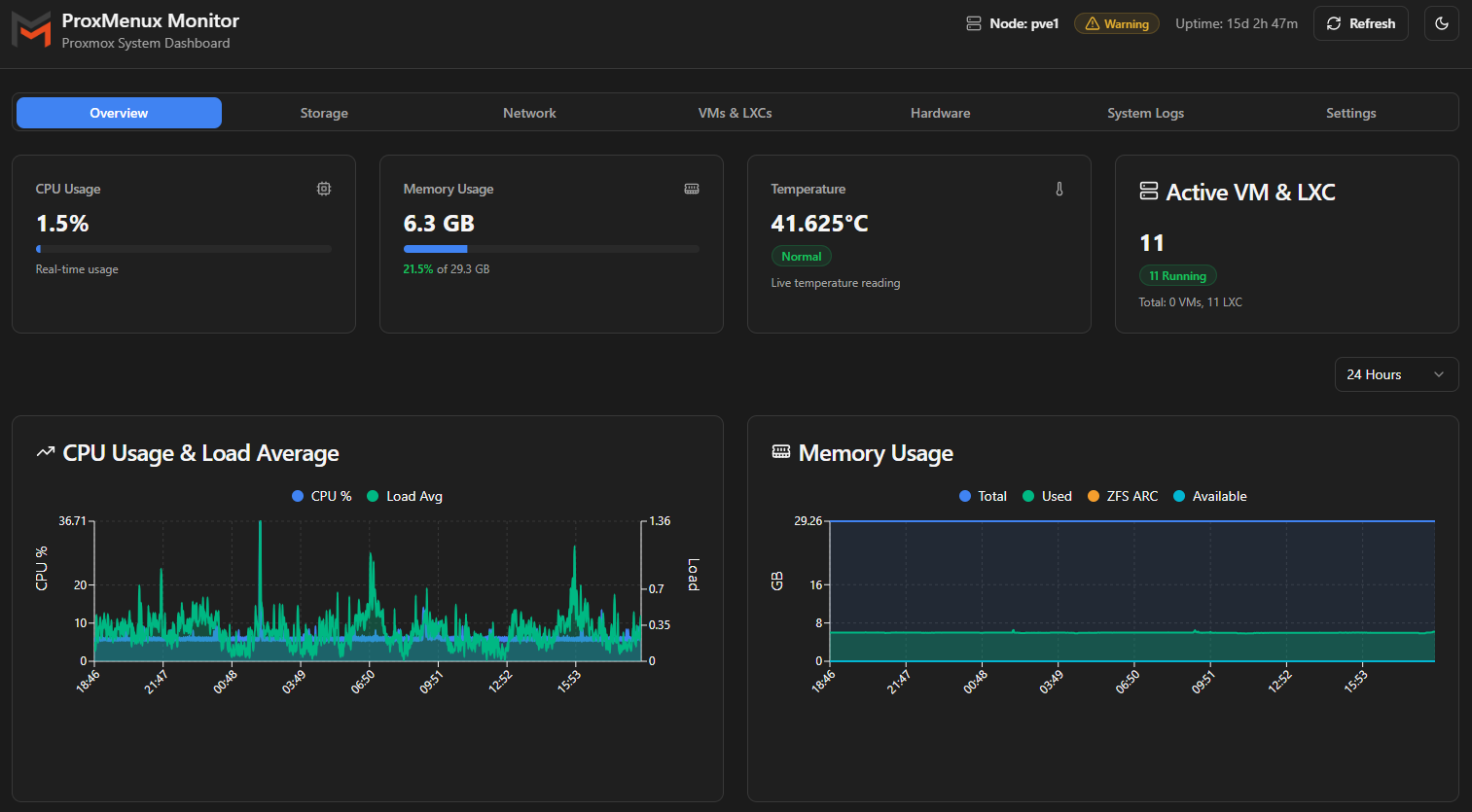
ProxMenux Monitor
Pour accéder à ProxMenux Monitor, ouvrez un navigateur et saisissez l'adresse suivante : http://<votre-nœud-proxmox>:8008

Pensez à ajouter un mot de passe pour sécuriser l'accès à ProxMenux Monitor.